Redmi首款游戏本Redmi G评测:简单实用 4999元起的真香机

新浪数码

今年游戏本市场的盛况颇有两三年前游戏本刚刚兴起时的景象,一方面是AMD在移动端的崛起带来了一系列“全新面孔”,另一方面则是红米、荣耀等已经在轻薄本市场厮杀了一轮的新兴PC品牌也瞄准了游戏本的广阔天地。

红米首款游戏本Redmi G
8月14日,红米正式发布了旗下首款游戏本Redmi G,这是一款定位入门级别的高性价比产品,首发价格仅为4999元起,可谓是游戏本市场上近来少见的硬茬,那么它的具体表现如何?4999元起的售价是否值得呢?
外观:浓厚工业风 全塑料机身
红米,或者说包括小米品牌在内的笔记本一直践行“没有设计就是最好的设计”这一理念,在这一次的Redmi G 上,红米做出了些许改变。

浓浓工业风的设计风格
红米做出的改变是机身的A面,没有延续此前轻薄本上的朴素设计,红米通过一系列的线条和高光让Redmi G的A面看起来没有那么的单调,不过由于红米没有采用游戏本上经典的红黑、蓝黑撞色设计,所以整体的电竞氛围也并不浓厚。

边框设计有点类似三防本
独特的赛博朋克加上全黑硬核机甲风的设计,让整机有着比较浓重的工业风。机身四周的立体分割线条,让游戏本有了三防本的既视感。

整机几乎都是塑料,廉价感还是挺明显的。
不过由于Redmi G 机身采用了塑料材质,红米没有通过设计来让塑料看起来不那么“塑料”,拿在手上的廉价感确实是比较明显的。

一块不错的屏幕
打开屏幕,映入眼帘的是采用了三面窄边框设计的16.1英寸屏幕,屏幕左右边框的宽度在7mm左右,下边框的宽度则超过了30mm。Redmi G 的标识位于屏幕下方,摄像头则保留了在了logo下方。
虽然颜值上没有那么出彩,但是这块屏幕的显示素质还是不错的,分辨率是常见的1920×1080,具备100%的sRGB 色域,刷新率也达到了游戏本主流的144Hz,并且支持DC调光,无论显示效果还是刷新率都能够达到七八千元价位段主流游戏本的水平。
键盘:保留数字键盘 改进此前受诟病的设计
Redmi G采用了全尺寸的巧克力键盘,并且保留了数字小键盘设计,键盘具有白色背光灯,键程,键程适中,反馈偏硬,红米在 WASD 四枚按键上还做了特殊的印刷设计,综合来说它的手感还是不错的。

全尺寸千克力键盘
相对于自家的前辈小米游戏本,Redmi G 将此前饱受诟病的最左侧宏设置区域按键删除,改良了四个方向键的设计,这两个改动使日常使用的误操作概率大大降低,可以给出好评。
接口:保留USB2.0 没有速率标记
Redmi G 的后侧配有DC电源,HDMI2.0、mini DP 1.4以及RJ45四个接口,四个接口的间距相当夸张,不用担心出现线材打架的情况。

接口设计比较合理
这里插播一句Redmi G的电源设计,Redmi G标配180W电源适配器,电源线的DC接口处采用了环形白色灯光设计,在黑暗环境中很容易找到电源。
机身右侧配有两个USB 3.0接口,一个 USB Type-C接口。右侧配有一个 USB 2.0 和一个 3.5mm 耳机/麦克风二合一接口。
Redmi G的接口设计并不厚道,首先2020年还保留USB2.0接口需要很大的勇气,其次USB接口的速率没有在设计上做出明确的标记,这两个问题出现在一起时很容易给用户造成困扰。
硬件:十代酷睿配1650Ti独显
Redmi G首发一共有三个配置,我们今天拿到的是其中的顶配版,即 i7/16GB/512GB/1650Ti 的版本,首发价为6599元。Redmi G 的入门版采用的是GTX 1650显卡和60Hz屏幕,处理器是i5-10200H,中配版本则是i5-10300H+1650Ti+144Hz,选购其他版本的同学需要注意下这个差异。

处理器信息
Redmi G 搭载的是游戏本上常见的 i7-10750H 处理器,其采用了14nm制造工艺,Comet Lake 架构设计,6核心12线程,基本频率2.6GHz,最高频率可达 5.0GHz,是目前游戏本上最常见的处理器。

CineBench R15测试

CineBench R20
通过 CineBench R15 和 CineBench R20 的测试成绩来看,Redmi G 的 CPU 性能释放还是相当充分的,符合这颗处理器的应有水准。

Redmi G共有GTX 1650和GTX 1650Ti两种显卡版本可选,我们拿到的顶配版配备的是性能更好一些的 GTX 1650Ti,基于12nm制造工艺,NVIDIA Turing架构设计,核心代号TU117,具备1024 CUDA计算单元,核心频率1350MHz,Boost频率1485MHz,显存位宽128Bit,显存带宽192GB/s,显存容量4GB GDDR6。

3DMark Fire Strike

3DMark Fire Strike Extreme
使用3DMark的Fire Strike和Fire Strike Extreme 进行测试,它的图形分数分别是9926和4466,表现属正常水平,用来应对大部分主流游戏都是没有问题的。

标配SSD固态硬盘
Redmi G 搭载了一块来自群联的固态硬盘,支持NVMe 协议,目前公开的三种配置均为 512GB 容量,这一容量应对日常使用没有任何问题。

硬盘测试
通过 Crystal DiskMark 进行测试,其读取速度 2266.18MB/S,写入速度为 1843.7MB/S,表现并不拔尖,属主流水平。
为了更好地了解Redmi G的性能表现,我们引入了《刺客信条:奥德赛》和《战争机器 5》的Benchmark测试。

在《战争机器 5》测试中表现稳定
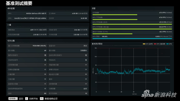
在《战争机器 5》中,高画质下,Redmi G的平均帧数达到了 67.5fps,通过监测曲线可以看到 Redmi G 的画面波动一直比较顺滑,画面帧数没有突然的大幅度波动,在游戏过程中的稳定性表现很突出。

在被称为“众生平等”的《刺客信条:奥德赛》高画质下,Redmi G 最终平均帧数达到了54fps,画面波动比较明显,最高可以达到83fps,最低则达到了30fps,不过整体来看,使用 Redmi G 运行这款游戏压力并不大。
综合两款游戏的表现来看,受限于GTX 1650Ti的性能瓶颈,Redmi G在运行对硬件要求比较高的 3A 游戏时需要适当降低画面效果才能满足 60fps 的运行帧数,但如果你只是玩玩像《英雄联盟》、《CS:GO》这样的网络游戏,那么Redmi G 也是能够打满144Hz刷新率的,充分发挥高刷新屏幕的优势。

小米游戏盒子
开始测试之前先简单介绍下 Redmi G 的小米游戏盒子,在这款软件中我们可以直观地看到三大件的实时运行情况,通过鼠标直接调整运行模式,同时我们还可以使用 Fn+K 快捷键切换运行模式。与我们常见的类似“一键强冷”的设计不同,Redmi G 的调整只是对电源策略进行改变,风扇转速仍然由系统自动控制。

双风扇三热管的散热模组
Redmi G 采用了双风扇三热管的散热模组设计,机身底部有大面积的进风空间,机身左右两侧和后侧负责热风的排出。我们在全速模式下进行了 AIDA 64+Furmark 的双烤测试(上文中的测试结果全部基于全速模式取得)。

满载状态下的测试
满载状态下,CPU的频率为3.0GHz,温度85℃,功率47W,显卡的频率为1455MHz,温度72℃,功率 50W。
大家一定要注意,这是极端情况下的表现,日常使用很难达到这样的满载状态。综合来看,Redmi G满载状态下的性能释放还是很不错的。散热也表现不俗。
还有几个点值得单独说明一下,Redmi G游戏本支持全新一代Wi-Fi6技术,好处不用多说了,绝对的与时俱进。还有就是Redmi G游戏本支持最高五屏同时显示,除本机外能实现三屏4K同显,还支持小米无线投屏,这样我们可以一边观影、一边修图。
手机与电脑的互联互通是大势所趋,这一点在Windows阵营里,华为已经走在了前列。
在小米十周年的发布会上,小米带来了小米妙享-跨屏协作,可以扫描二维码实现笔记本和手机互联。支持在游戏本上双开手机屏幕,两个窗口查看不同的内容,比如:一个看照片,一个看消息。并且支持双向互传,隔空编辑,在游戏本屏幕上操作如同使用手机一样。
小米通话则能让Redmi G游戏本实现与手机、小爱触屏音箱等多设备的语音视频通话。小米此举算是赶了个晚集,但也为时不晚。毕竟除了华为,Windows阵营里没有谁家的互联互通能拿得出手。不过小米妙传目前还体验不到,需要等一段时间。
总结:简单实用 同价位段的真香机
作为红米的第一款游戏本,Redmi G的设计理念很简单,放弃一切与性能、与体检无关的设计,将有限的预算放到屏幕、硬件、键盘这些直接影响游戏感受的硬件上。

Redmi G游戏本 同价位的真香机
于是,红米在5000元价位段上带来了十代酷睿 i5+1650,在 6000元价位段上带来了 i5+1650Ti+144Hz/100% sRGB;在 7000 元价位段上带来了 i7+1650Ti+144Hz/100% sRGB,并且实现了全系16GB 内存+512GB PCIe SSD 的存储组合,在同价位产品上实现了配置层面的全方位碾压。
当然我们也不能忽略Redmi G 粗糙的塑料机身、屏幕面的草率设计以及接口上的标记不明确问题,这些小问题使得Redmi G 难以越级与更高级的产品正面PK,颜值和实用性都受到了一定影响。
但无论如何,Redmi G确实是一款真香产品,对于预算不多的学生党,或者只是买个打打网游的笔记本的用户来说,Redmi G 提供了同价位段产品少有的高配置,可以说是非常实用的选择。